-
Notifications
You must be signed in to change notification settings - Fork 1.3k
Capture errors in supervisor frontend #12222
New issue
Have a question about this project? Sign up for a free GitHub account to open an issue and contact its maintainers and the community.
By clicking “Sign up for GitHub”, you agree to our terms of service and privacy statement. We’ll occasionally send you account related emails.
Already on GitHub? Sign in to your account
Conversation
|
@filiptronicek you need to change installer configuration to add gitpod/install/installer/pkg/components/ide-metrics/configmap.go Lines 20 to 23 in b4edca5
|
|
@filiptronicek there is a PR in openvscode server we need to review it as well? |
6448f8b to
0fc1bc4
Compare
|
Updated the configmap with the labels in |
|
@iQQBot is going to create a PR which allow to post metrics via usual fetch directly to IDE proxy.
|
There was a problem hiding this comment.
Choose a reason for hiding this comment
The reason will be displayed to describe this comment to others. Learn more.
prometheus don't allow dynamic change labels
@iQQBot I'm not sure I understand it. We for sure would like to add new labels as we learn about new error kinds we don't want to create a new metric each time. Can we restart metrics component to pick up new labels? I think it is rather deployment issue or metrics component, but not this PR. |
This is a bit complicated, for example, if you add a label And this can also lead to a series of problems when merging queries, For example, if we add the label |
default value like |
Is not it the same with other components like if someone add a new error code in server for http request? |
Not very clear, can you elaborate? |
2992972 to
f5d23a9
Compare
|
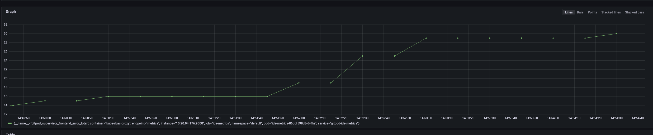
I'll test and post images here after werft build succeed |
e63ad70 to
70806fd
Compare
|
Force push to use Record<string, string> instead of Map (tested and found labels not worked (not sent) in preview env, because Map stringify not works) |
@mustard-mh have you investigated using JSON.stringify(Object.fromEntries(labels)) |
💡 Good to know this. Record is enough and easier for us ( and don't want to wait another 30+ minutes 🙈) |
70806fd to
169d65b
Compare
|
Force push to
|
There was a problem hiding this comment.
Choose a reason for hiding this comment
The reason will be displayed to describe this comment to others. Learn more.
There was a problem hiding this comment.
Choose a reason for hiding this comment
The reason will be displayed to describe this comment to others. Learn more.
if you try |
|
Most important that we get errors on load of VS Code resources. If we can track it now. Let's bring it in. We need it in both insider and stable. It would be ideally to have a label as well whether error is from stable or latest, but for now let's skip it. JS errors is interesting but I think it would be more important to report them to GCP first that we can categorize and do something about them. It is for later as well. |
|
I'm going to unhold it |
|
/unhold |





Description
This PR adds error counting of failed VS Code Web resources to track down #12107. We investigated one such case at level of GCP Load Balancer and found out that resources are successfully returned by blobserve. [1] Something goes wrong in the browser.
gitpod-io/openvscode-server#417 is a PR to instrument critical resources with error handler.
Related Issue(s)
Related to #12107
How to test
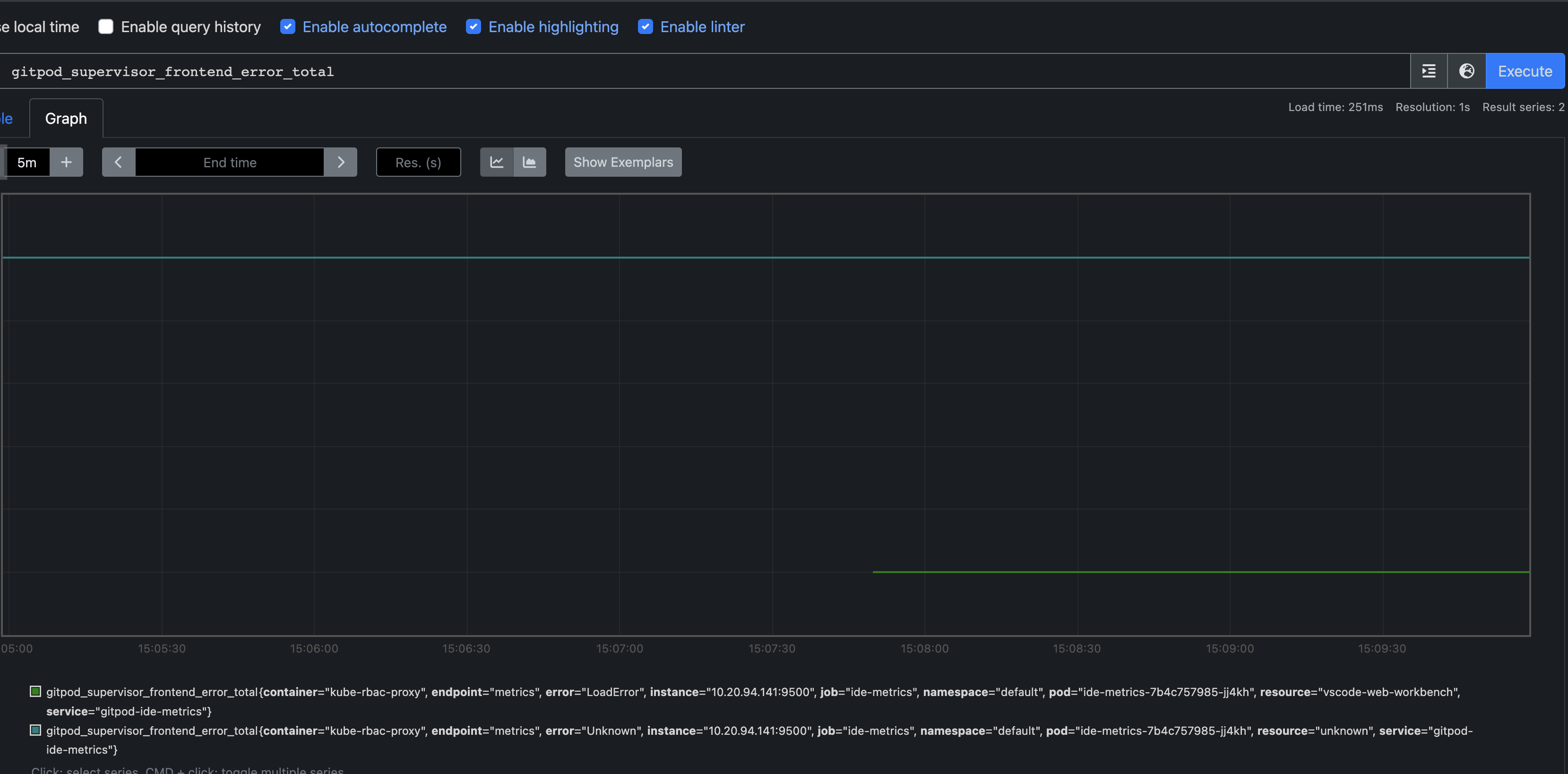
workbench.web.main.cssas a sourcethrow new Error('1')in browser devTool terminalHow to monitor Prometheus data
./dev/preview/portforward-monitoring-satellite.sh -c harvesterRelease Notes
Documentation
Werft options: